Airflow Summit 2025 is coming October 07-09. Register now for early bird ticket!

UI / Screenshots

The Airflow UI makes it easy to monitor and troubleshoot your data pipelines. Here’s a quick overview of some of the features and visualizations you can find in the Airflow UI.

DAGs View

List of the DAGs in your environment, and a set of shortcuts to useful pages. You can see exactly how many tasks succeeded, failed, or are currently running at a glance. To hide completed tasks set show_recent_stats_for_completed_runs = False

In order to filter DAGs (e.g. by team), you can add tags in each DAG. The filter is saved in a cookie and can be reset by the reset button. For example:

dag = DAG("dag", tags=["team1", "sql"])

_images/dags.png

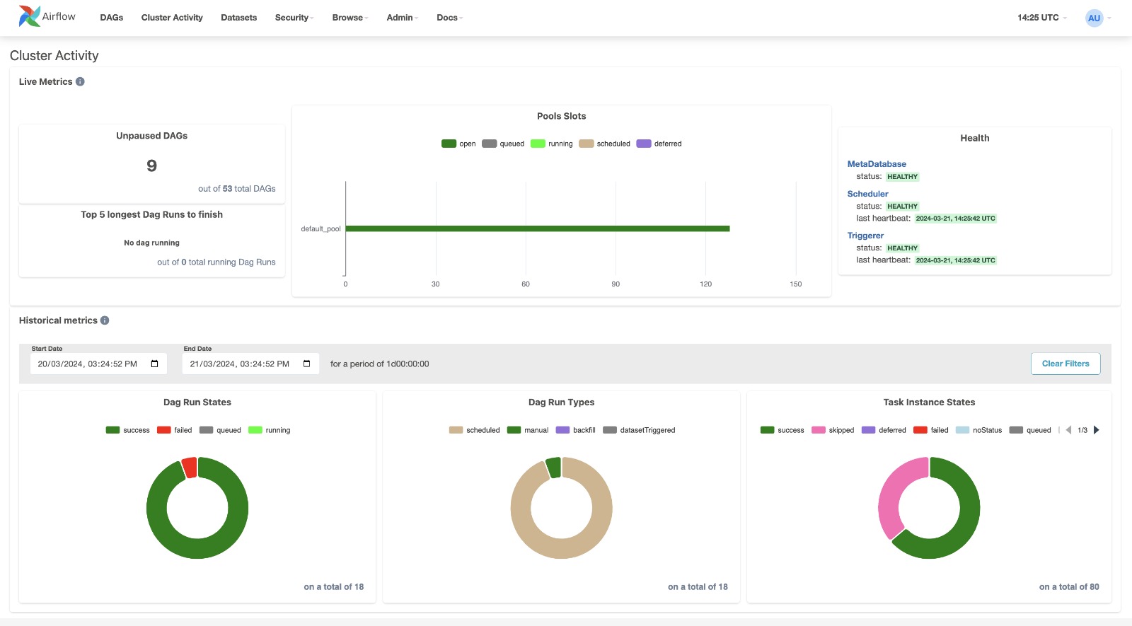
Cluster Activity View

Native Airflow dashboard page into the UI to collect several useful metrics for monitoring your Airflow cluster.


_images/cluster_activity.png

Datasets View

A combined listing of the current datasets and a graph illustrating how they are produced and consumed by DAGs.

Clicking on any dataset in either the list or the graph will highlight it and its relationships, and filter the list to show the recent history of task instances that have updated that dataset and whether it has triggered further DAG runs.


_images/datasets.png

Grid View

A bar chart and grid representation of the DAG that spans across time. The top row is a chart of DAG Runs by duration, and below, task instances. If a pipeline is late, you can quickly see where the different steps are and identify the blocking ones.


_images/grid.png

The details panel will update when selecting a DAG Run by clicking on a duration bar:

_images/grid_run_details.png

Or selecting a Task Instance by clicking on a status box:

_images/grid_instance_details.png

Or selecting a Task across all runs by click on the task_id:

_images/grid_task_details.png

Manual runs are indicated by a play icon (just like the Trigger DAG button). Dataset triggered runs are indicated by a database icon:

_images/run_types.png

Task groups are indicated by a caret and can be opened or closed:

_images/grid_task_group.png

Mapped Tasks are indicated by square brackets and will show a table of each mapped task instance in the Mapped Tasks panel:

_images/grid_mapped_task.png

Graph View

The graph view is perhaps the most comprehensive. Visualize your DAG’s dependencies and their current status for a specific run.


_images/graph.png

Calendar View

The calendar view gives you an overview of your entire DAG’s history over months or even years. Letting you quickly see trends of the overall success/failure rate of runs over time.


_images/calendar.png

Variable View

The variable view allows you to list, create, edit or delete the key-value pair of a variable used during jobs. The value of a variable will be hidden if the key contains any words in (‘password’, ‘secret’, ‘passwd’, ‘authorization’, ‘api_key’, ‘apikey’, ‘access_token’) by default, but can be configured to show in cleartext. See Masking sensitive data.


_images/variable_hidden.png

Gantt Chart

The Gantt chart lets you analyse task duration and overlap. You can quickly identify bottlenecks and where the bulk of the time is spent for specific DAG runs.


_images/gantt.png

Task Duration

The duration of your different tasks over the past N runs. This view lets you find outliers and quickly understand where the time is spent in your DAG over many runs.


_images/duration.png

Landing Times

The landing time for a task instance is the delta between the dag run’s data interval end (typically this means when the dag “should” run) and the dag run completion time.


_images/landing_times.png

Code View

Transparency is everything. While the code for your pipeline is in source control, this is a quick way to get to the code that generates the DAG and provide yet more context.


_images/code.png

Trigger Form

If you trigger a manual DAG run with the arrow-button, a form is displayed. The form display is based on the DAG Parameters as described in Params.


_images/trigger-dag-tutorial-form.png

Audit Log

See all events related to a DAG. Filter events by changing the Task and DAG Run selection and by including/excluding different event names.


_images/audit_log.png

Was this entry helpful?